「生成式仪器」首次在国内亮相,基于Moku可重构平台,通过自然语言即可快速生成定制化仪器,将开发周期从数月缩短至数分钟。同期发布MokuOS4.2.Moku:Delta支持6GHz测量、更多仪器并行及自定义开发能力,助力前沿测试与系统开发应用。
Moku:Delta输入带宽扩展至 6 GHz,多仪器并行模式支持更多插槽更高采样率
慕尼黑上海光博会期间,Liquid Instruments首席执行官 Daniel Shaddock 教授受邀发表《Moku智能重构测试测量平台实现按需生成仪器的定制化解决方案》演讲并接受采访,介绍在Moku 可重构测试测量硬件平台通过自然语言描述需求,生成式仪器即可完成仪器架构设计、代码生成、验证与部署到Moku平台,实现快速生成定制化仪器。这一创新成果将传统定制仪器开发需要的数月时间缩短到数分钟,加速前沿应用快速迭代创新。
Daniel Shaddock 教授提到测试测量仪器对可靠性、可重复性要求极为严格,测量结果需要可溯源至guo家及国际标准。由于测试测量技术的这些独特性,AI在测试测量领域的价值不是简单地置入仪器内部,而是应当用于设计和定制仪器本身。对于从事前沿研究的工程师而言,现有通用仪器通常难以满足实验需求,自行设计和搭建测试系统、迭代方案都需要花费数月时间。Moku AI基于可重构硬件架构与软件定义方式,可将复杂测试系统的开发周期大幅压缩,使工程师能够按需生成专属仪器提升测试工作效率,精力集中于关键技术问题本身。


MokuOS 4.2升级
展会同期,Moku平台发布了新软件操作系统 MokuOS 4.2,为所有 Moku 设备带来了关键的性能升级。高性能数智化测控平台 Moku:Delta模拟输入带宽提升至 6 GHz,拓展射频频段测量能力;新增的 5 插槽多仪器并行模式且多仪器保持高速运行;支持5 GSa/s全采样率下部署自定义 FPGA 算法。这些更新兼顾了 Moku:Delta 高速、高带宽与可重构性能的优势——从高速定制 DSP 、射频信号监测到量子控制设置,对于构建高ji测试和测量装置的工程师而言,使用单一设备即可代替一整套堆叠仪器,高效搭建更先jin的测量与控制系统。
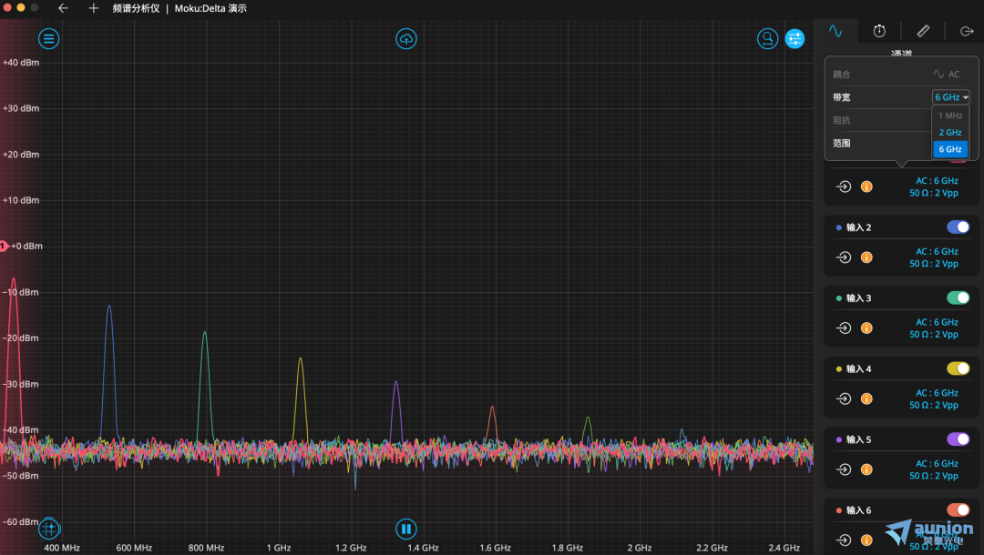
Moku:Delta 6 GHz 带宽
Moku:Delta 新增可选 6 GHz 模拟输入带宽扩展了系统的频率覆盖范围,突破设备固有信号调理路径的带宽限制,灵活拓展到更高频信号测量,用户无需额外购置昂贵的设备,即可构建紧凑型射频测试链路。配合Moku的锁相放大器或高速信号采集回放功能,工程师可以在同一台仪器上监测高频信号、检测谐波,或对高频信号进行下变频以实现解调与分析。

Moku:Delta的多仪器并行模式现在可以同时运行 5 台仪器,采样率高达 1.25 GSa/s,为用户提供了更多定制 Moku:Delta 以满足其测试需求的方式。新增的 5 插槽配置与现有的 3 插槽和 8 插槽配置相结合,使用户可以选择更高的采样率、更多的仪器槽位。在一台Moku:Delta上可以完成信号生成、调制、分析、控制和记录,这一配置拓展了Moku在射频信号处理链、电磁频谱监测以及量子控制系统的应用。

自定义仪器(Moku Compile)支持5 GSa/s全采样率下部署自定义 FPGA 算法,实现更高性能测试、分析与验证的一体化。
波形发生器:Moku:Delta波形发生器升级为8个通道
时间间隔与频率分析仪:标准偏差直接在设备上测量振荡器特性分析的抖动统计数据,无需导出数据
高速信号采集记录回放仪:分段捕获的触发器重新激活触发数据采集并重新准备进行分段采集,从而能够记录不频繁发生的事件而不会出现死区。
Moku:Delta支持 3 插槽模式配置激光稳频/锁频
如您是Moku的现有用户,可以通过更新应用程序获取新仪器功能。如您仍在了解Moku,您可联系星朗浩宇,下载新试用版软件,通过演示模式,即可体验全新的仪器功能与性能提升。联系我们还可以申请一对一演示。
了解更多的产品信息,欢迎直接来电咨询4006-888-532。
